Λογότυπο Mservice

Η Επανάσταση του AI στο ERP

Η διασύνδεση του Soft1 ERP με το ChatGPT αλλάζει ριζικά τον τρόπο που εργαζόμαστε

Η ΜΗΧΑΝΟΓΡΑΦΙΚΗ Ε.Π.Ε. παρουσιάζει την πιο σύγχρονη καινοτομία στον χώρο της μηχανογράφησης: τη διασύνδεση του Soft1 ERP με την Τεχνητή Νοημοσύνη και το ChatGPT. Αυτή η επαναστατική τεχνολογία προσφέρει στις επιχειρήσεις νέες δυνατότητες αυτοματοποίησης, έξυπνης ανάλυσης δεδομένων και φυσικής επικοινωνίας με το λογισμικό σας.

Αναλύστε, δημιουργήστε και μεταφράστε περιεχόμενο, δείτε γραφήματα πωλήσεων, καταχωρίστε παραστατικά με OCR και επικοινωνήστε με το ERP σας σαν να μιλάτε με έναν έμπειρο συνεργάτη.

🤖 AI Assistant – Ο Έξυπνος Συνεργάτης σας

Ο AI Assistant του Soft1 σας επιτρέπει να αλληλεπιδράτε με το ERP σας με φυσικό λόγο. Δεν χρειάζεται να ψάχνετε αναφορές ή να θυμάστε ονόματα πεδίων — απλώς ρωτήστε.

Δείξε μου τις πωλήσεις ανά μήνα σε πίνακα

Δείξε μου πωλήσεις, αγορές και κέρδη ανά έτος

Ποιά είναι τα top 10 υπόλοιπα πελατών;

Άνοιξε τον πελάτη Παπαδόπουλο

Βάλε παραγγελία στον πελάτη Νικολάου

Με τη δύναμη του AI, το ERP σας γίνεται ένας πραγματικός συνεργάτης που μπορεί να:

AI Assistant

📦 AI Inventory Brain

Intelligent Stock Forecasting

Order AI

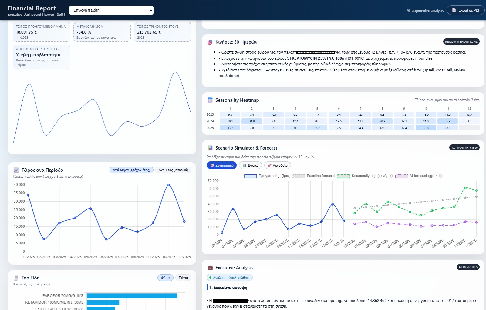
💶 Financial Report Πελατών-Προμηθευτών

Δείτε σε ένα dashboard πλήρη ΑΙ ανάλυση του Πελάτη ή προμηθευτή

Financial Report

🌍 Auto Translation – Πολυγλωσσικό ERP

Με την ενσωμάτωση τεχνολογιών μετάφρασης AI, το Soft1 μπορεί πλέον να μεταφράζει οποιοδήποτε περιεχόμενο (περιγραφές, σχόλια κ.λ.π.) σε περισσότερες από 50 γλώσσες. Έτσι, διευκολύνεται η επικοινωνία με διεθνείς συνεργάτες και πελάτες, ενώ το λογισμικό παραμένει φιλικό και προσαρμοσμένο σε κάθε αγορά.

Auto Translation

📄 OCR Invoice Reader – Από το PDF στο ERP με ένα κλικ

Η τεχνολογία OCR (Optical Character Recognition) επιτρέπει την ανάγνωση και αυτόματη καταχώρηση τιμολογίων αγορών. Το σύστημα αναγνωρίζει PDF ή σκαναρισμένα έγγραφα και εξάγει δεδομένα όπως:

Το αποτέλεσμα; Μείωση λαθών, ταχύτητα καταχώρησης και εξοικονόμηση πολύτιμου χρόνου για το λογιστήριο.

OCR Invoice Reader

🚀 Ένα Βήμα Μπροστά

Η ΜΗΧΑΝΟΓΡΑΦΙΚΗ Ε.Π.Ε., με 37 χρόνια εμπειρίας και πάνω από 15 χρόνια συνεργασίας με τη SoftOne, συνεχίζει να ηγείται στον χώρο της μηχανογράφησης, προσφέροντας τεχνολογικές λύσεις που μεταμορφώνουν τον τρόπο λειτουργίας των επιχειρήσεων. Η διασύνδεση με το ChatGPT φέρνει τη δύναμη της Τεχνητής Νοημοσύνης στο γραφείο σας.

Αυτή η νέα εποχή δεν είναι απλώς μια αναβάθμιση — είναι μια ψηφιακή επανάσταση. Το ERP σας μαθαίνει, κατανοεί και προτείνει λύσεις, φέρνοντας την επιχείρησή σας πιο κοντά στο μέλλον.

Οι νέες δυνατότητες AI είναι ήδη διαθέσιμες για το Soft1 ERP, ωστόσο κάθε επιχείρηση είναι μοναδική. Για αυτό η ΜΗΧΑΝΟΓΡΑΦΙΚΗ Ε.Π.Ε. παρέχει και τη δυνατότητα custom διασύνδεσης Soft1 – ChatGPT, πλήρως προσαρμοσμένη στις ανάγκες και τη λειτουργία της δικής σας εταιρείας.

Αν επιθυμείτε να εξερευνήσετε πώς η Τεχνητή Νοημοσύνη μπορεί να ενισχύσει τη δική σας επιχείρηση, επικοινωνήστε μαζί μας σήμερα. Οι εταιρείες που επενδύουν πρώτες στην αξιοποίηση του AI δεν ακολουθούν τις εξελίξεις — τις δημιουργούν.

AI
Translate
OCR